EHR aanmaken

EHR aanmaken#

Om data te kunnen uploaden in onze EHRBase server moeten we eerst een EHR aanmaken. Elke EHR is gekoppeld aan één persoon. Vervolgens kunnen we de EHR vullen met data gebaseerd op de templates die we eerder hebben gemaakt. openEHR biedt ook de mogelijkheid om data te structureren in directories binnen een EHR.

Als we een EHR aanmaken krijgen we een EHR ID terug. Deze ID geeft op zichzelf heel weinig informatie. Het is ook de bedoeling dat demografische gegevens op een andere plek worden opgeslagen. openEHR heeft ook archetypes voor demografische data, maar er zijn ook veel vendors die gebruik maken van een FHIR server. In dat geval is het ook mogelijk om in de EHR aan te geven aan welke externe service de EHR ID gekoppeld is. Vervolgens kunnen we op deze waarde zoeken in de REST API en met AQL. De specificatie voor de API staat hier: https://specifications.openehr.org/releases/ITS-REST/latest/ehr.html#ehr-ehr-post

EHR API#

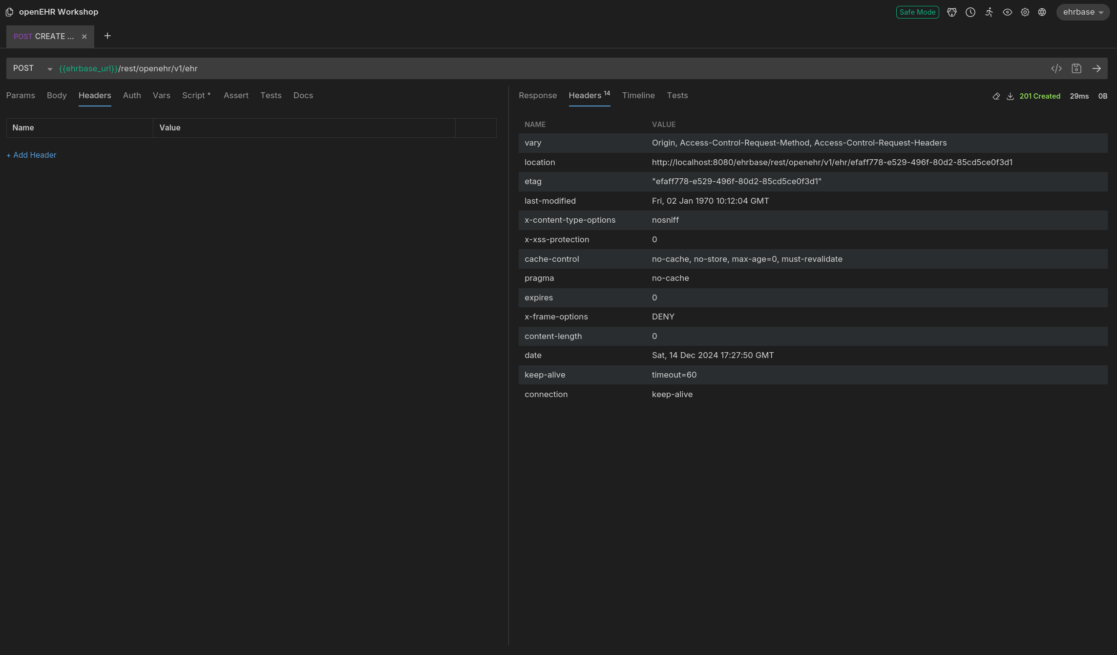
_images/create-ehr-bruno.png

Fig. 21 Aanmaken van een EHR in Bruno.#

TBD

import requests

ehrbase_url = "http://localhost:8080/ehrbase"  # swap this out with sandkiste URL if needed
url = ehrbase_url + "/rest/openehr/v1/ehr"

response = requests.post(url)

print(response.headers)

openEhrClient = DefaultRestClientTestHelper.setupDefaultRestClient(); EhrEndpoint ehrEndpoint = openEhrClient.ehrEndpoint(); UUID ehr = ehrEndpoint.createEhr();


Opdracht

Maak een EHR aan. Sla de EHR id op zodat we deze in een latere stap weer kunnen gebruiken. De EHR id staat verstopt in de header!

Bonus: EHR met subject ID#

Het is de bedoeling dat we klinische data en demografische data van elkaar scheiden. De eerste optie is om de EHR ID bij de demografische data op te slaan zodat een link kan worden gelegd naar de klinische data. De tweede optie is om aan de EHR een globally unique identifier (GUID) toe te voegen. Dit kan met dezelfde API en we moeten dan extra informatie meegeven in de body:

_images/create-ehr-id-bruno.png

Fig. 22 Aanmaken van een EHR in Bruno.#

TBD

import requests

ehrbase_url = "http://localhost:8080/ehrbase"  # swap this out with sandkiste URL if needed
url = ehrbase_url + "/rest/openehr/v1/ehr"

payload = {
    "_type": "EHR_STATUS",
    "archetype_node_id": "openEHR-EHR-EHR_STATUS.generic.v1",
    "name": { "value": "EHR Status" },
    "subject": { "external_ref": {
            "type": "PERSON",
            "namespace": "{{subject_namespace}}",
            "id": {
                "_type": "GENERIC_ID",
                "value": "{{subject_id}}",
                "scheme": "{{scheme}}"
            }
        } },
    "is_modifiable": True,
    "is_queryable": True
}

response = requests.post(url, json=payload)

print(response.headers)

TBD


Opdracht

Maak een EHR aan met een subject id en namespace. Sla de EHR id op zodat we deze in een latere stap weer kunnen gebruiken.